Spatial Skills Tester
This website allows instructors to create, management, assign and track quizzes for their students. These quizzes can be used for any subject, but we made it with Spatial Skills testing in mind. We ensured that individual questions could be timed, and that interactive questions are easily implemented to allow for this.

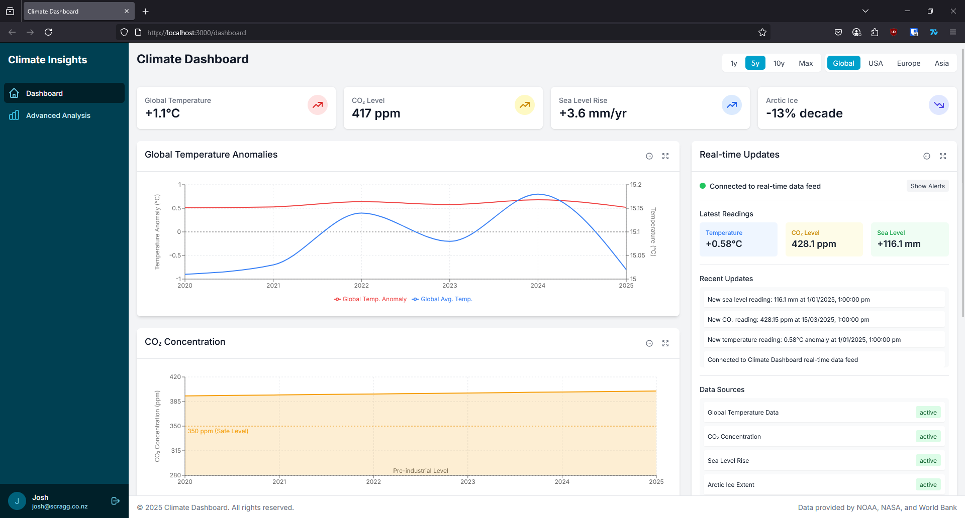
Climate Dashboard
Climate Dashboard is a comprehensive web application for visualizing and monitoring climate data trends. It features interactive charts and maps that display critical climate metrics including global temperature anomalies, CO₂ concentrations, precipitation patterns, sea level rise, and ice extent data.

DiscordCMD
Simple headless client for discord allows users to send and recieve messages swap channels etc. Uses discords backend v3 api and a users api token